Saltar al contenido
Proyecciones climáticas

Climate Change Explorer

Explora proyecciones, compara escenarios y simula impactos del cambio climático en cuencas de Chile.

Climate Change Explorer es una plataforma web orientada al análisis de impactos futuros del cambio climático a escala de cuenca. Permite explorar proyecciones climáticas, comparar escenarios, evaluar cambios en variables clave y utilizar simuladores temáticos para apoyar procesos de planificación, evaluación de riesgos y toma de decisiones.

Ha sido diseñada para organizaciones que necesitan ir más allá de la visualización de datos y contar con una plataforma aplicada, clara y flexible para analizar futuros climáticos posibles en Chile.

Explora escenarios futuros, compara cuencas y simula impactos climáticos en minutos, no en meses

Los datos climáticos existen, pero llegar a resultados aplicables es lento, costoso y requiere equipos especializados. La mayoría de organizaciones se queda con reportes estáticos que envejecen en semanas.

Sin la plataforma

  • Semanas descargando NetCDF y procesando modelos CMIP
  • Scripts en Python/R que nadie más del equipo entiende
  • Resultados difíciles de comunicar a tomadores de decisiones
  • Presupuestos altos para cada nuevo análisis de cuenca
  • Informes estáticos que quedan obsoletos al salir

Con Climate Change Explorer

  • Proyecciones listas, comparables y exportables en minutos
  • Interfaz visual — sin código ni descargas masivas
  • Visualizaciones claras para directores y contrapartes
  • Costo mensual fijo — todos los análisis que necesites
  • Plataforma viva que se actualiza con nuevos datos

Qué puedes hacer con la plataforma

Explorar proyecciones climáticas

Analiza cambios futuros en precipitación, temperatura, evapotranspiración, escorrentía y métricas de sequía.

Comparar escenarios

Contrasta distintos escenarios y evalúa diferencias en magnitud, incertidumbre, robustez y riesgo.

Comparar cuencas

Identifica cuencas con mayores cambios proyectados o trayectorias climáticas diferenciadas.

Ejecutar simulaciones

Usa módulos temáticos para apoyar análisis aplicados y evaluación de impactos.

Cómo se ve la plataforma

Visualizaciones claras, exportables y listas para comunicar resultados.

Recorrido rápido por la plataforma

Comparador estacional

Contrasta el comportamiento climático entre estaciones del año y detecta en qué ventanas se concentran los cambios proyectados.

  • Visualización mes a mes y estación a estación
  • Identificación de cambios en períodos críticos
Comparador estacional
Cambio proyectado por escenario

Cambio proyectado por escenario

Compara escenarios SSP lado a lado para dimensionar la magnitud y la incertidumbre del cambio climático en tu cuenca.

  • Múltiples escenarios SSP en una sola vista
  • Rangos de incertidumbre y acuerdo entre modelos

Tendencias de escorrentía

Series temporales con tendencias decádicas y cambios significativos para variables hidrológicas clave como escorrentía, precipitación y temperatura.

  • Tendencias decádicas y cambios significativos
  • Series continuas históricas y proyectadas
Gráfico de tendencia de escorrentía
Resumen general por cuenca

Resumen general por cuenca

Una vista consolidada con los indicadores climáticos e hidrológicos más relevantes para la cuenca seleccionada.

  • Variables clave sintetizadas en un solo panel
  • Punto de partida rápido para cualquier análisis

Anomalías de precipitación

Cuantifica desviaciones respecto al período de referencia y visualiza años secos y húmedos en perspectiva histórica y proyectada.

  • Anomalías positivas y negativas en color
  • Comparación directa con climatologías de referencia
Anomalías de precipitación
Comparación entre escenarios

Comparación entre escenarios

Visualiza trayectorias climáticas de distintos escenarios SSP sobre una misma línea temporal para dimensionar la divergencia futura.

  • Múltiples escenarios superpuestos
  • Evaluación de robustez del cambio proyectado

Comparador entre cuencas

Contrasta distintas cuencas lado a lado para identificar dónde los cambios proyectados son más intensos o divergen significativamente.

  • Priorización territorial basada en datos
  • Rankings y comparaciones sincrónicas
Comparador entre cuencas

Simuladores aplicados

Herramientas temáticas para traducir proyecciones climáticas en indicadores de impacto directamente aplicables.

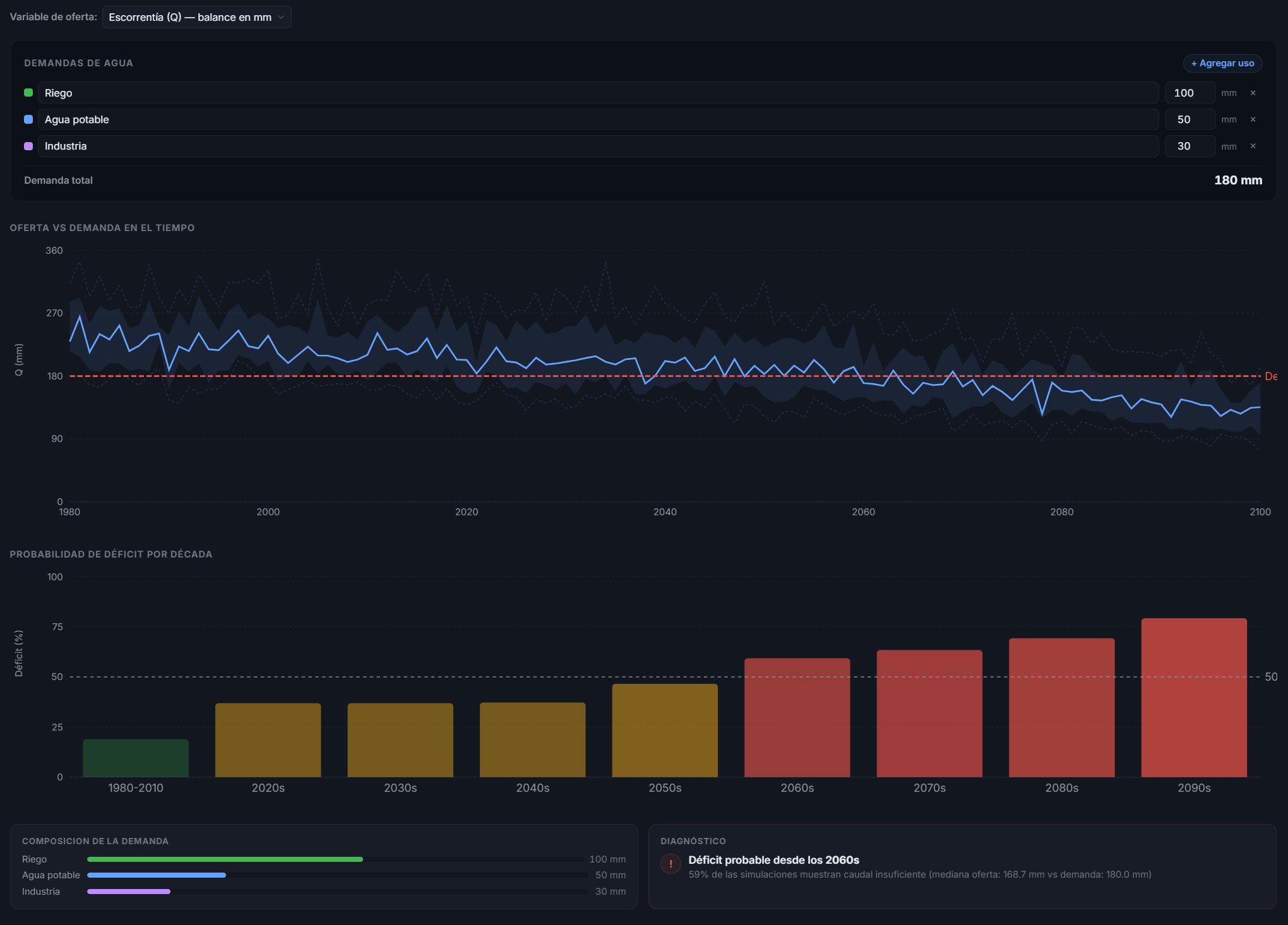
Disponibilidad hídrica

Evalúa cómo cambia la oferta de agua en la cuenca bajo distintos escenarios climáticos para apoyar planificación hídrica.

  • Balance oferta-demanda proyectado
  • Apoyo a gestión de recursos hídricos
Simulador de disponibilidad hídrica
Simulador de sequías

Sequías

Analiza frecuencia, duración e intensidad de eventos de sequía usando índices SPEI en distintas ventanas temporales.

  • SPEI a 1, 3, 6 y 12 meses
  • Identificación de eventos extremos proyectados

Olas de calor

Proyecta la evolución en frecuencia, duración e intensidad de eventos de calor extremo para apoyar medidas de adaptación.

  • Indicadores de calor extremo
  • Evaluación de riesgos a la salud y sistemas productivos
Simulador de olas de calor
Simulador de riesgo de inundaciones

Riesgo de inundaciones

Explora cambios en eventos de precipitación extrema y períodos de retorno para dimensionar el riesgo hidrológico futuro.

  • Eventos extremos y períodos de retorno
  • Base para planificación de infraestructura

Temporada de riego

Analiza cambios proyectados en la ventana climática útil para riego agrícola y en la demanda hídrica estacional.

  • Corrimientos en ventanas climáticas
  • Apoyo a planificación agrícola
Simulador de temporada de riego

Y muchos más simuladores disponibles

La plataforma incluye otros simuladores temáticos más allá de los mostrados aquí — como balance hídrico, caudal ecológico, eventos compuestos, estrés térmico, incendios y período de retorno — y puede ampliarse con simuladores personalizados a solicitud de clientes con plan Enterprise.

Solicitar demo

Módulos disponibles

La plataforma se organiza en seis módulos que cubren desde la exploración inicial hasta la simulación aplicada.

Resumen

Vista consolidada con los indicadores climáticos e hidrológicos más relevantes de la cuenca seleccionada.

Proyecciones

Exploración de variables climáticas e hidrológicas futuras bajo distintos escenarios y horizontes temporales.

Análisis

Diagnóstico con tendencias, anomalías y cambios decádicos para caracterizar la evolución del clima en el tiempo.

Escenarios

Comparación directa entre escenarios SSP para dimensionar magnitud, incertidumbre y divergencia entre trayectorias.

Comparar Cuencas

Contraste entre distintas cuencas para identificar dónde los cambios proyectados son más intensos o relevantes.

Simulación

Simuladores temáticos aplicados: disponibilidad hídrica, sequías, inundaciones, olas de calor, riego y más.

Variables disponibles

Proyecciones y métricas listas para explorar, comparar y exportar en cada cuenca.

Evapotranspiración de referencia
Precipitación
Temperatura
Escorrentía
Caudal
SPEI · 1 mes
SPEI · 3 meses
SPEI · 6 meses
SPEI · 12 meses

Para quién está hecha

Empresas

Organizaciones que necesitan evaluar sensibilidad climática y apoyar planificación territorial o productiva.

Consultoras

Equipos que buscan fortalecer estudios y análisis con una plataforma moderna y aplicada.

Instituciones públicas

Servicios y gobiernos que trabajan en adaptación, planificación y gestión territorial.

I+D

Grupos que necesitan explorar escenarios y comunicar resultados de manera clara.

Construida sobre ciencia climática reconocida

Cada simulación se apoya en marcos metodológicos usados en la literatura científica y en prácticas estándar de la comunidad climática internacional.

Modelos CMIP6

Ensambles multi-modelo del sexto ciclo del IPCC bajo múltiples escenarios SSP.

Sesgo corregido con datos locales

Proyecciones ajustadas con observaciones locales para capturar el comportamiento climático real a escala de cuenca.

Métricas de incertidumbre

Acuerdo entre modelos, rangos y robustez explícitos — no una sola línea de proyección.

Actualización continua

Nuevos datos, cuencas y módulos se integran sin costo adicional durante tu suscripción.

Una plataforma que crece con sus clientes

Climate Change Explorer evoluciona en conjunto con quienes la usan. Escuchamos el feedback de cada cliente para que la plataforma mejore con el tiempo y entregue resultados cada vez más precisos y alineados con sus necesidades.

Escuchamos

Cada cliente tiene un canal directo para proponer mejoras, reportar necesidades y priorizar lo que más le aporta valor.

Iteramos

Incorporamos ajustes, nuevos módulos y mejoras metodológicas de forma continua, sin detener el uso de la plataforma.

Ajustamos

Los resultados se vuelven más precisos y relevantes para cada contexto, sector y cuenca con el paso del tiempo.

Planes de suscripción

Elige el nivel de acceso que mejor se adapta a tu organización. Sin permanencia obligatoria — cancela cuando quieras.

Todos los precios incluyen IVA

Pro · Consultor

Ideal para profesionales y consultores independientes.

CLP 149.000/mes

o CLP 790.000 / 6 meses · CLP 1.490.000 / año

  • Hasta 3 cuencas
  • 2 usuarios
  • Comparación de escenarios
  • Simuladores core
  • Exportes básicos (CSV, PNG)
Contactar ventas

Business · Empresa

Para equipos que analizan múltiples cuencas regularmente.

CLP 399.000/mes

o CLP 2.190.000 / 6 meses · CLP 3.990.000 / año

  • Hasta 15 cuencas
  • 5 usuarios
  • Comparación entre cuencas
  • Todos los simuladores
  • Descarga de reportes en PDF
  • Soporte prioritario
  • Onboarding personalizado
Contactar ventas

Enterprise · Institucional

Ministerios, servicios públicos y grandes organizaciones.

A medida

Precio según alcance y cobertura.

  • Cobertura amplia (nacional)
  • Usuarios ilimitados
  • Onboarding y capacitación
  • Módulos personalizados
  • Soporte dedicado
  • Facturación institucional
Contactar ventas

Sin permanencia

Cancela cuando quieras, sin letra chica.

Boleta y factura

Transferencia, tarjeta o facturación institucional.

Datos seguros

Infraestructura cifrada. Tus análisis son privados.

Soporte humano

Respondemos en horas, no días. En español.

Preguntas frecuentes

¿Cómo se compara con contratar una consultoría climática?

Una consultoría típica entrega un informe estático en semanas o meses, con un costo fijo elevado. La plataforma entrega análisis ilimitados, repetibles y actualizables por una fracción del costo. No reemplaza el juicio experto cuando se necesita, pero elimina el trabajo repetitivo de extracción y visualización de proyecciones.

¿Qué pasa si mi cuenca de interés aún no está cubierta?

La cobertura se encuentra en expansión activa. Si tu cuenca no está disponible aún, podemos priorizar su incorporación como parte del onboarding — contáctanos para revisar el caso específico.

¿Puedo probar la plataforma antes de contratar?

Sí. Ofrecemos una demo guiada gratuita donde recorremos la plataforma con tu caso de uso real. Si necesitas evaluación técnica más extendida, podemos coordinar acceso de prueba.

¿Qué incluye la tarifa? ¿Hay costos ocultos?

La tarifa incluye acceso total al plan contratado, actualizaciones, nuevos datos y cuencas que se agreguen, y soporte según el nivel. No hay costos por análisis adicional ni sobreconsumo. Todos los precios incluyen IVA.

¿Se puede contratar por mes, 6 meses o año? ¿Hay permanencia?

Existen opciones mensuales, semestrales y anuales (con descuento por pago adelantado). No hay permanencia obligatoria — puedes cancelar cuando quieras. Los planes anuales tienen precio preferente.

¿Qué datos y modelos climáticos utiliza?

La plataforma se basa en ensambles multi-modelo del CMIP6 bajo múltiples escenarios SSP, con ajuste y downscaling a la geografía de Chile. Las métricas de incertidumbre y acuerdo entre modelos se muestran explícitamente para que cada análisis sea interpretable científicamente.

¿Se pueden agregar módulos o simuladores personalizados?

Sí. En planes Business y Enterprise, Boreal Austral puede desarrollar módulos, simuladores o integraciones según los requerimientos del cliente (ej. indicadores propios, fórmulas internas, integración con sistemas existentes).

¿Cómo se facturan instituciones públicas?

Emitimos factura electrónica y podemos adaptarnos a procesos de compra pública y licitaciones. El plan Enterprise está diseñado específicamente para facturación institucional y licenciamiento multi-usuario.

¿Incluye soporte y capacitación?

Todos los planes incluyen soporte por correo. Business agrega soporte prioritario y onboarding. Enterprise incluye capacitación del equipo, SLA y soporte dedicado.

Solicitar demo

Agenda una demo de 30 minutos con tu caso de uso real y descubre cómo la plataforma puede apoyar a tu organización.